
企業級自動化效能監控平台開發
從零到一主導開發的企業級自動化監控平台
擁有 3 年軟體開發、數據工程與 ETL 實戰經驗,專注於可觀測性 (Observability)、時間序列資料庫 (TSDB) 與自動化維運領域。曾主導從零到一開發企業級自動化監控平台,成功導入台積電、台泥儲能等大型企業。我擅長運用 Golang 與開源生態系 (Grafana Stack, CNCF) 建構高可用性基礎設施,並結合設計背景的視覺化思維,打造讓數據「說話」的直觀儀表板。
比起重複造輪子,我更秉持「站在巨人的肩膀上」的理念——透過整合與優化現有開源解決方案,為團隊創造最大價值。我熟悉從開發到部署的完整交付流程,能根據環境需求,撰寫輕量化腳本進行精準採集、開發 Golang 高效能資料處理工具,並落實 IaC 基礎設施自動化,致力於提升系統的穩定性與開發者的交付效率。
SRE / 數據工程師
結合技術能力與設計背景,打造具有視覺吸引力且內容豐富的個人作品集。
3 年 SRE/數據工程經驗 + 設計背景,將視覺化思維應用於打造直觀、易讀的 Grafana 儀表板。
根據專案情境與問題,不侷限於熟悉的既有框架。勇於嘗試新工具與技術,找出最適切的解決方案。
熟悉跨平台與多協定環境的監控整合,將複雜的系統數據轉化為清晰的效能指標,協助團隊快速識別瓶頸並優化運作效率。
掌握多種工具與技術,構建現代化、高效能的系統。
Grafana
Prometheus
InfluxDB
ELK
Golang
Python
Shell
GitLab CI/CD
ArgoCD
Terraform
Ansible
Linux
Docker
Kubernetes
Proxmox
我的職業生涯與重要里程碑。
2022/04 ~ 2025/04
集先鋒科技有限公司
主導企業級監控平台開發 (Golang/InfluxDB)
設計 Agentless 架構解決異質環境採集難題
導入 GitOps 流程提升維運效率
2019/08 ~ 2021/06
三越彩繪標示工程有限公司
參與長庚醫院與台塑集團標示系統規劃
2015/09 ~ 2017/06
國立臺北科技大學 工業設計系
展示具代表性的企業級專案與個人作品

從零到一主導開發的企業級自動化監控平台

整合 PDU、電盤與網路設備的機房全方位監控系統

基於 InfluxDB 與 Redis 緩衝架構的高可用性監控平台

針對大規模工業物聯網數據的 InfluxDB 架構設計與壓力測試

整合 5 種作業系統與 7 種日誌格式的醫療資訊系統監控方案

與緯謙科技合作的雙資料庫健檢平台,實現非侵入式監控

金融級系統的 InfluxDB 容量規劃與異常排查

AIX 伺服器與 Informix 資料庫的深度效能診斷

儲存系統升級前後的效能驗證與壓力測試報告

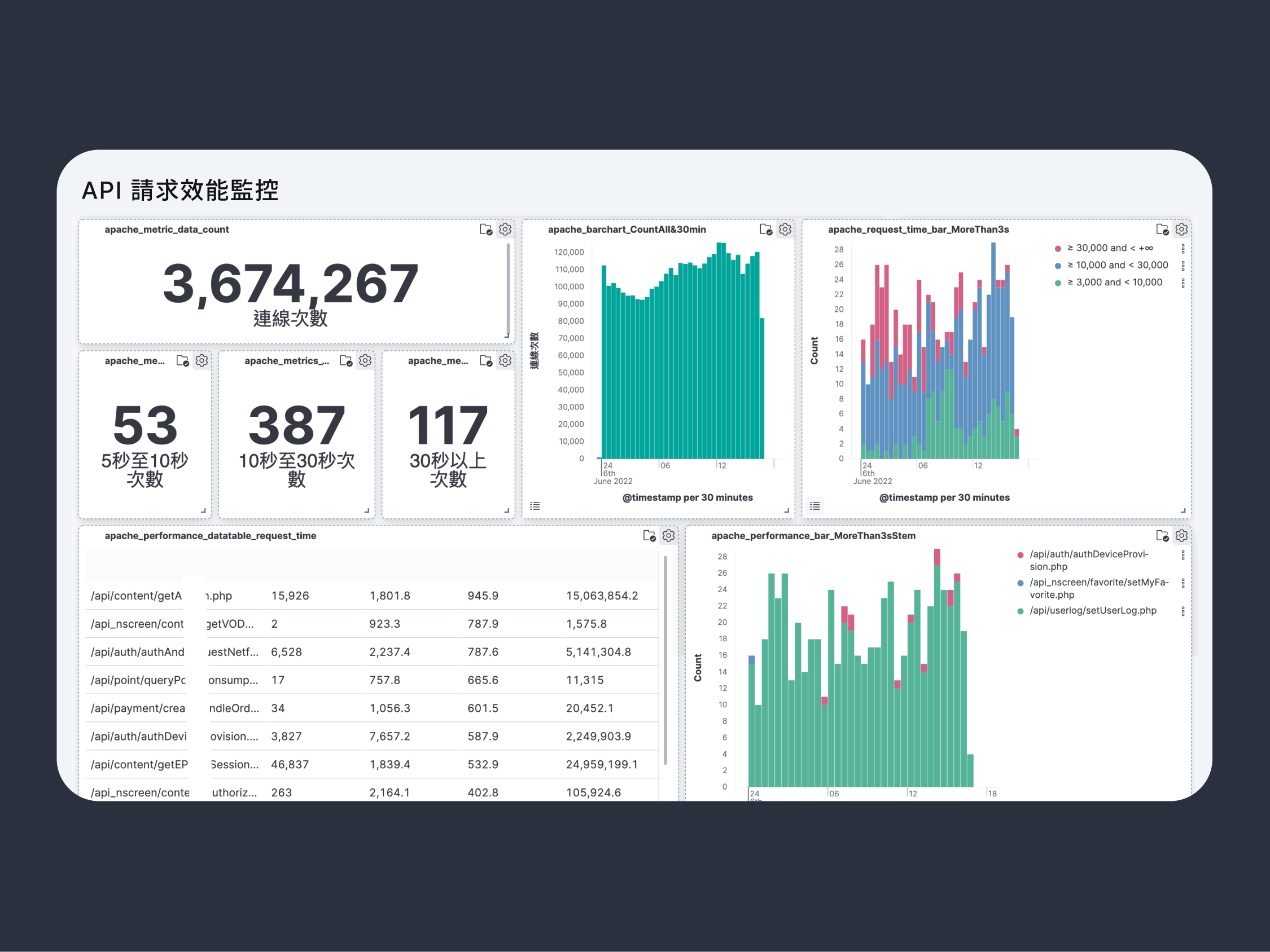
針對每日 3,000 萬筆 Apache Log 的深度分析與視覺化監控

擔任國立臺灣大學技術研討會講師,教授時序資料庫應用

開源的 TWGCB 合規性自動化檢查與修復工具
基於 Git 歷史與 Grafana 的 API 演進追蹤解決方案

整合 Terraform, Ansible, ArgoCD 的全流程 IaC 自動化平台
有任何問題或合作機會?歡迎隨時聯絡!